登录ZStack Cloud,或在ZStack Cloud主菜单点击首页,即可进入首页界面。

在首页界面,点击自定义,进入自定义首页状态。
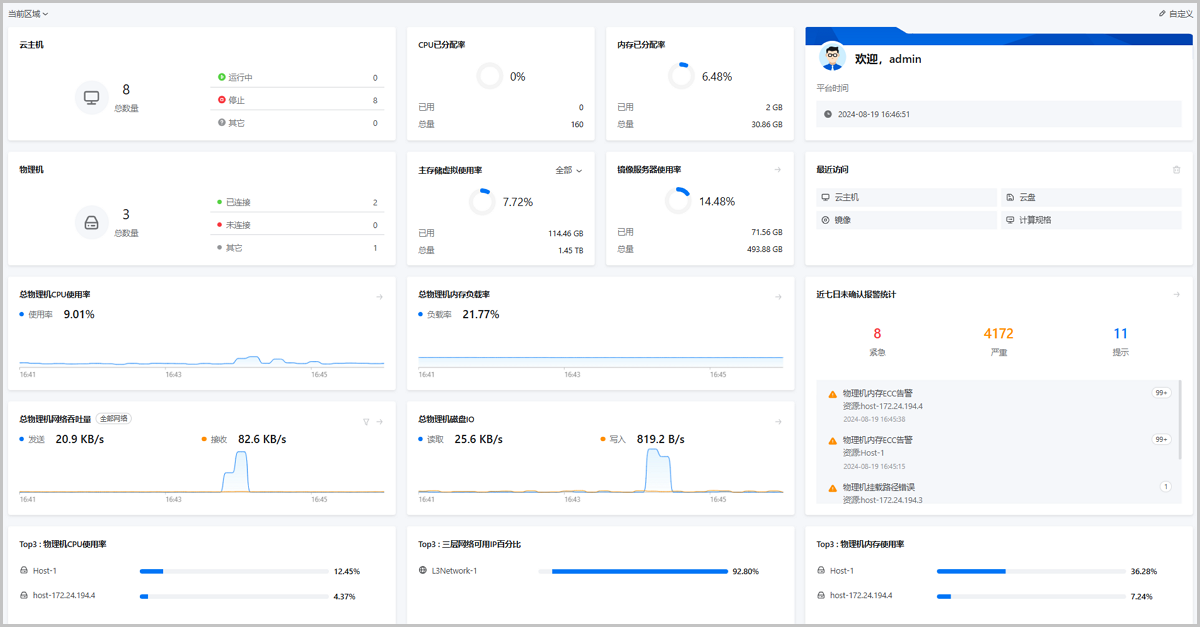
首页包括大、中、小三种固定尺寸的模块,用户可根据自己的喜好,随意拖动模块进行布局。
| 类型 | 资源类型 | 监控条目 | 描述 |
|---|---|---|---|
| 资源状态统计 | 云主机 | / | 统计当前区域/所有区域内KVM云主机的数量,并直观展示KVM云主机总数量,以及不同状态(运行中、已停止、其他)KVM云主机的数量。 |
| 物理机 | / | 统计当前区域/所有区域内物理机的数量,并直观展示物理机总数量,以及不同状态(已连接、未连接、其他)物理机的数量。 | |
| 主存储 | / | 统计当前区域/所有区域内主存储的数量,并直观展示主存储总数量,以及不同状态(已连接、未连接、其他)主存储的数量。 | |
| 镜像服务器 | / | 统计当前区域/所有区域内镜像服务器的数量,并直观展示镜像服务器总数量,以及不同状态(已连接、未连接、其他)镜像服务器的数量。 | |
| 物理GPU | / | 统计当前区域/所有区域内物理GPU的数量,并直观展示物理GPU总数量,以及不同状态(已加载、空闲、其他)物理GPU的数量。 | |
| vGPU | / | 统计当前区域/所有区域内vGPU的数量,并直观展示vGPU总数量,以及不同状态(已加载、空闲、其他)vGPU的数量。 | |
| VPC路由器 | / | 统计当前区域/所有区域内VPC路由器的数量,并直观展示VPC路由器总数量,以及不同状态(运行中、已停止、其他)VPC路由器的数量。 | |
| 云盘 | / | 统计当前区域/所有区域内数据云盘的数量,并直观展示数据云盘总数量,以及不同状态(已加载、未加载、其他)数据云盘的数量。 | |
| 平台负载趋势 | 物理机用量趋势 | 总物理机CPU使用率 | 对当前区域/所有区域内全部物理机CPU资源使用情况进行统计分析,并以动态曲线图方式实时展示总物理机CPU使用率。 总物理机CPU使用率=全部物理机CPU使用率的平均值 |
| 总物理机内存负载率 | 对当前区域/所有区域内全部物理机内存资源使用情况进行统计分析,并以动态曲线图方式实时展示总物理机内存负载率。 总物理机内存负载率=全部物理机内存负载率的平均值 | ||
| 总物理机网络吞吐量(发送/接收) | 对当前区域/所有区域内全部物理机网络吞吐情况进行统计分析,并以动态曲线图方式实时展示总物理机网络吞吐量(发送/接收)。 总物理机网络吞吐量=全部物理机网络吞吐量之和 支持指定网络类型查看总物理机网络吞吐量 | ||
| 总物理机磁盘IO(写入/读取) | 对当前区域/所有区域内全部物理机磁盘IO情况进行统计分析,并以动态曲线图方式实时展示总物理机磁盘IO(写入/读取)。 总物理机磁盘IO=全部物理机磁盘IO之和 | ||
| 主存储用量趋势 | 主存储容量已用率 | 对当前区域/所有区域内主存储的使用情况进行统计分析,并以动态曲线图方式实时展示主存储虚拟容量已用率。 主存储容量已用率=全部主存储已用容量之和/全部主存储容量之和 | |
| 镜像服务器用量趋势 | 镜像服务器容量已用率 | 对当前区域/所有区域内镜像服务器的使用情况进行统计分析,并以动态曲线图方式实时展示镜像服务器容量已用率。 镜像服务器容量已用率=全部镜像服务器已用容量之和/全部镜像服务器容量之和 | |
| 平台用量统计 | CPU | 已分配率 | 统计当前区域/所有区域内CPU使用情况,并直观展示CPU已分配百分比,以及CPU已用量和总量。 |
| 内存 | 已分配率 | 统计当前区域/所有区域内内存使用情况,并直观展示内存已分配百分比,以及内存已用量和总量。 | |
| 主存储 | 物理使用率 | 统计当前区域/所有区域内主存储的存储资源实际使用情况,并直观展示主存储物理容量使用百分比,以及主存储物理容量已用量和实际总量。 支持查看单个主存储物理使用率,或查看全部主存储物理使用率。 | |
| 虚拟使用率 | 统计当前区域/所有区域内主存储的存储资源使用情况,并直观展示主存储虚拟容量使用百分比,以及主存储虚拟容量已用量和总量。 支持查看单个主存储虚拟使用率,或查看全部主存储虚拟使用率。 | ||
| 镜像服务器 | 使用率 | 统计当前区域/所有区域内镜像服务器的存储资源使用情况,并直观展示镜像服务器使用百分比,以及镜像服务器已用量和总量。 | |
| 公有网络 | IPv4 | 统计当前区域/所有区域内IPv4类型公有网络的IP地址使用情况,并直观展示IP地址已用百分比,以及IP地址已用量和总量。 | |
| IPv6 | 统计当前区域/所有区域内IPv6类型公有网络的IP地址使用情况,并直观展示IP地址已用百分比,以及IP地址已用量和总量。 | ||
| 扁平网络 | IPv4 | 统计当前区域/所有区域内IPv4类型扁平网络的IP地址使用情况,并直观展示IP地址已用百分比,以及IP地址已用量和总量。 | |
| IPv6 | 统计当前区域/所有区域内IPv6类型扁平网络的IP地址使用情况,并直观展示IP地址已用百分比,以及IP地址已用量和总量。 | ||
| 物理GPU | 已分配率 | 统计当前区域/所有区域内物理GPU的已分配情况,并直观展示物理GPU已分配率、已分配数量和总量。 说明: 已虚拟化切割为vGPU的物理GPU不计入该统计项 | |
| vGPU | 已分配率 | 统计当前区域/所有区域内vGPU的已分配情况,并直观展示vGPU已分配率、已分配数量和总量。 | |
| 资源TOP排行 | 云主机(外部监控) | CPU负载率 | 通过外部监控对当前区域/所有区域内云主机CPU使用情况进行分析统计,筛选CPU负载率Top 3/Top 10的云主机进行展示。 |
| 内存负载率 | 通过外部监控对当前区域/所有区域内云主机内存使用情况进行分析统计,筛选内存负载率Top 3/Top 10的云主机进行展示。 | ||
| 磁盘读 IOPS | 通过外部监控对当前区域/所有区域内云主机磁盘读IOPS情况进行分析统计,筛选磁盘读IOPS Top 3/Top 10的云主机进行展示。 磁盘读IOPS=云主机全部磁盘读IOPS之和 | ||
| 磁盘写 IOPS | 通过外部监控对当前区域/所有区域内云主机磁盘写IOPS情况进行分析统计,筛选磁盘写IOPS Top 3/Top 10的云主机进行展示。 磁盘写IOPS=云主机全部磁盘写IOPS之和 | ||
| 云主机(内部监控) | CPU负载率 | 通过内部监控对当前区域/所有区域内云主机CPU使用情况进行分析统计,筛选CPU负载率Top 3/Top 10的云主机进行展示。 说明: 需为云主机安装Agent,以获取内部监控数据。 | |
| 内存负载率 | 通过内部监控对当前区域/所有区域内云主机内存使用情况进行分析统计,筛选内存负载率Top 3/Top 10的云主机进行展示。 说明: 需为云主机安装Agent,以获取内部监控数据。 | ||
| 磁盘容量已用率 | 通过内部监控对当前区域/所有区域内云主机磁盘容量使用情况进行分析统计,筛选磁盘内存负载率Top 3/Top 10的云主机进行展示。 磁盘容量已用率=云主机所有磁盘使用容量之和/云主机所有磁盘容量之和 | ||
| VPC路由器(外部监控) | CPU负载率 | 通过外部监控对当前区域/所有区域内VPC路由器CPU使用情况进行分析统计,筛选CPU负载率Top 3/Top 10的VPC路由器进行展示。 云主机CPU负载率=每颗CPU负载率之和/CPU核数 | |
| 内存负载率 | 通过外部监控对当前区域/所有区域内VPC路由器内存使用情况进行分析统计,筛选内存负载率Top 3/Top 10的VPC路由器进行展示。 | ||
| 磁盘读 IOPS | 通过外部监控对当前区域/所有区域内VPC路由器磁盘读IOPS情况进行分析统计,筛选磁盘读IOPS Top 3/Top 10的VPC路由器进行展示。 磁盘读IOPS=VPC路由器全部磁盘读IOPS之和 | ||
| 磁盘写 IOPS | 通过外部监控对当前区域/所有区域内VPC路由器磁盘写IOPS情况进行分析统计,筛选磁盘写IOPS Top 3/Top 10的VPC路由器进行展示。 磁盘写IOPS=VPC路由器全部磁盘写IOPS之和 | ||
| VPC路由器(内部监控) | CPU负载率 | 通过内部监控对当前区域/所有区域内VPC路由器CPU使用情况进行分析统计,筛选CPU负载率Top 3/Top 10的VPC路由器进行展示。 | |
| 内存负载率 | 通过内部监控对当前区域/所有区域内VPC路由器内存使用情况进行分析统计,筛选内存负载率Top 3/Top 10的VPC路由器进行展示。 | ||
| 磁盘容量已用率 | 通过内部监控对当前区域/所有区域内VPC路由器磁盘容量使用情况进行分析统计,筛选磁盘内存负载率Top 3/Top 10的VPC路由器进行展示。 磁盘容量已用率=VPC路由器所有磁盘使用容量之和/VPC路由器所有磁盘容量之和 | ||
| 物理机 | CPU使用率 | 对当前区域/所有区域内物理机CPU使用情况进行分析统计,筛选CPU平均使用率Top 3/Top 10的物理机进行展示。 物理机CPU使用率=每颗CPU使用率之和/CPU核数 说明: 按物理机真实CPU使用率排序,包括物理机上运行的云主机占用的CPU核数,及物理机本身进程占用的CPU核数。 | |
| 内存负载率 | 对当前区域/所有区域内物理机内存使用情况进行分析统计,筛选内存负载率Top 3/Top 10的物理机进行展示。 说明: 按物理机真实内存使用率排序,包括物理机上运行的云主机占用的内存,及物理机本身进程占用的内存。 | ||
| 磁盘读 IOPS | 对当前区域/所有区域内物理机磁盘读IOPS情况进行分析统计,筛选磁盘读IOPS Top 3/Top 10的物理机进行展示。 磁盘读IOPS=物理机全部磁盘读IOPS之和 | ||
| 磁盘写 IOPS | 对当前区域/所有区域内物理机磁盘写IOPS情况进行分析统计,筛选磁盘写IOPS Top 3/Top 10的物理机进行展示。 磁盘写IOPS=物理机全部磁盘写IOPS之和 | ||
| 云盘 | 存储占用量 | 获取当前区域/所有区域内云盘的存储占用量,筛选真实使用容量Top 3/Top 10的云盘进行展示。 | |
| 快照 | 容量 | 获取当前区域/所有区域内快照的容量,筛选容量Top 3/Top 10的快照进行展示。 | |
| 三层网络 | 可用IP百分比 | 对当前区域/所有区域内三层网络(公有网络、扁平网络、VPC网络)可用IP进行分析统计,筛选可用IP百分比Top 3/Top 10的三层网络进行展示。 | |
| 虚拟IP | 上行网络流量 | 对当前区域/所有区域内虚拟IP的上行网络流量进行分析统计,筛选上行网络流量Top 3/Top 10的虚拟IP进行展示。 | |
| 下行网络流量 | 对当前区域/所有区域内虚拟IP的下行网络流量进行分析统计,筛选下行网络流量Top 3/Top 10的虚拟IP进行展示。 | ||
| 物理GPU | 利用率 | 对当前区域/所有区域内物理GPU利用率进行分析统计,筛选利用率Top 3/Top 10的物理GPU进行展示。 | |
| 显存利用率 | 对当前区域/所有区域内物理GPU显存利用率进行分析统计,筛选显存利用率Top 3/Top 10的物理GPU进行展示。 | ||
| 功耗 | 对当前区域/所有区域物理GPU功耗进行分析统计,筛选功耗Top 3/Top 10的物理GPU进行展示。 | ||
| vGPU | 利用率 | 对当前区域/所有区域内vGPU利用率进行分析统计,筛选利用率Top 3/Top 10的vGPU进行展示。 | |
| 显存利用率 | 对当前区域/所有区域内vGPU显存利用率进行分析统计,筛选利用率Top 3/Top 10的vGPU进行展示。 | ||
| 最近访问 | / | / | 显示6条最近访问的菜单记录。点击右上角删除按钮,支持清空记录。 |
| 用户信息 | / | / | 显示用户身份信息及云平台时间。 |
| 近七日未确认报警统计 | / | / | 显示近七日未确认报警消息。右上角跳转按钮支持跳转到报警消息页面查看所有消息。支持点击报警统计数字或报警类型查看详情。 |
学习路径
ZStack Cloud 产品学习路径
快速梳理文档,点击相应文本链接,快速跳转到相应文档的页面,学习 ZStack Cloud 产品。
业务咨询:
400-962-2212 转 1售后咨询:
400-962-2212 转 2其他(漏洞提交、投诉举报等)
400-962-2212 转 3业务咨询:
400-962-2212 转 1ZStack学院:
training@zstack.io业务咨询:
400-962-2212 转 1售后咨询:
400-962-2212 转 2其他(漏洞提交、投诉举报等)
400-962-2212 转 3业务咨询:
400-962-2212 转 1售后咨询:
400-962-2212 转 2其他(漏洞提交、投诉举报等)
400-962-2212 转 3业务咨询:
400-962-2212 转 1商务联系:
channel@zstack.io业务咨询:
400-962-2212 转 1商务联系:
channel@zstack.io下载链接已发送至您的邮箱。
如未收到,请查看您的垃圾邮件、订阅邮件、广告邮件。 当您收到电子邮件后,请点击 URL 链接,以完成下载。感谢您使用 ZStack 产品和服务。
成功提交申请。
我们将安排工作人员尽快与您取得联系。感谢您使用 ZStack 产品和服务。
信息提交成功。
我们将安排工作人员尽快与您取得联系,请保持电话畅通。感谢您使用 ZStack 产品和服务。
商务咨询:
400-962-2212 转 1售后咨询:
400-962-2212 转 2商务联系:
sales@zstack.io成功提交申请。
我们将安排工作人员尽快与您取得联系。感谢您使用 ZStack 产品和服务。